登录
微信登录
打开手机微信,扫描二维码
扫描成功
请勿刷新本页面,按手机提示操作
中科尊龙凯时不会以任何理由要求您转账汇款,谨防诈骗
您的微信还未注册
中科尊龙凯时不会以任何理由要求您转账汇款,谨防诈骗
您可以同时关注中科尊龙凯时微信公众号
使用微信扫一扫即可登录! 查阅资料更方便、 快捷!
您已经注册账号和
关注微信公众号
2025年1月
服务热线:400-810-0466
尊龙凯时人工智能服务平台SothisAI 系列产品极大的降低了用户切入深度学习领域的经济成本和技术成本,提供一套容器化的集群调度以及深度学习私有云服务方案。SothisAI 采用Slurm、K8S双调度引擎融合容器弹性扩展技术的方式,实现了资源的动态高效调度,应用的快速分发,和进程级隔离。支持多种编译环境及常见深度学习框架,如Caffe、TensorFlow、PyTorch等。提供了丰富的数据集和典型网络模型,同时支持内容分享和应用发布功能,协助构建平台微生态。最终帮助用户将更多的精力聚焦至垂直应用的开发和优化。SothisAI平台目前已在多所高校、研究中心部署使用。
人工智能开发、深度学习训练与推理、容器云
基于容器技术,应用容器化,资源动态弹性扩展, 实现深度学习开发和应用环境秒级部署
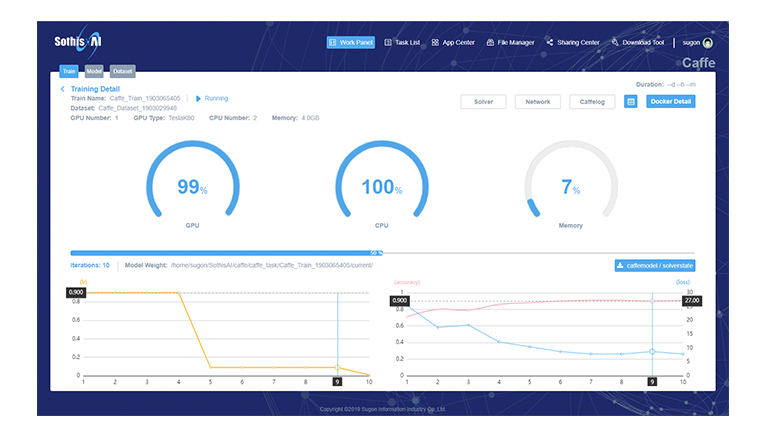
实现深度学习中的数据预处理、模型在线编写、模型训练、超参调优、模型验证和模型发布等流程完全覆盖
数据集、模型代码、模型权重等多维内容共享; 在线自定义开发环境,并支持镜像固化和自助发布
支持深度学习领域主流的Caffe、TensorFlow、PyTorch等框架,提供GUI、SSH、Jupyter等多种接入方式
面向不同应用行业提供丰富的典型数据集支持, 如ImageNet、MNIST、MTVL等
支持深度学习领域主流的Caffe、TensorFlow、PyTorch等框架,提供GUI、SSH、Jupyter等多种接入方式
面向不同应用行业提供丰富的典型数据集支持, 如ImageNet、MNIST、MTVL等
展开更多
隐藏 ↑
产品概述
企业级分布式人工智能解决方案,通过分布式集群最大化提高资源使用率,支持高并发、资源动态弹性扩展;融合容器技术,应用容器化,支持公有容器镜像仓库、私有仓库,应用迁移方便快捷,实现可视化管理。
降低深度学习框架使用门槛,改善客户体验,为用户提供深度学习云服务,帮助用户借助强大的计算力,发掘AI潜能,服务实际业务。
提供数据集管理、模型管理、训练等服务;支持Caffe/TensorFlow等多种深度学习框架;灵活的资源调度策略,使训练过程更加高效、弹性,极大的简化了企业构建深度学习平台。
可广泛应用于图像识别、人脸识别、语音识别、自然语言处理等各种场景。帮助用户轻松部署机器学习应用,进行手动、自动标注,训练,发布模型,模型服务发布,专注核心业务,快速实现业务开发和迭代。
使命
“建立计算和人之间紧密的连接,计算无处不在,让计算触手可及”,期望帮助科学家、工程师、研究者更快速的进行业务迭代,更加聚焦在业务上,赋能企业数字化转型到智能化转型。
用户价值
通过系统,用户可以实现从标注、训练、推理、推理服务、完善的数据集、算法库等一系列业务服务,同时支持tensorflow、caffe等十多种深度学习框架,可以为众多行业的产品开发、关键业务决策和科学突破提供巨大动力,目前使用客户超过1000家,其中超过家位列全球行业顶级企业。
技术参数
| 多框架支持 | 支持Caffe、TensorFlow、PyTorch、MxNet、Keras等主流深度学习框架 | ||
| 容器化调度 | 应用容器化;支持容器弹性动态扩展,容器镜像自定义,容器生命周期管理等功能 | ||
| 多界面支持 | 提供Shell命令行、Jupyter脚本和Web图形化三种接入方式 | ||
| 在线训练 | 可在线提交深度学习训练作业,实时查看训练进度和日志,随时接入训练环境进行深度调试 | ||
| 模型管理 | 支持在线编辑和管理模型,并提供模型的超参数自动调优功能 | ||
| 推理验证 | 提供模型的在线保存和推送功能,支持模型的在线实时推理验证 | ||
| 分享订阅 | 支持平台用户的数据、模型、镜像等内容的分享、发布和订阅操作 | ||
| 调度策略 | 支持作业优先级、资源限额、公平共享、作业回填、作业抢占等多种资源调度策略 | ||
| 二次开发 | 提供RestFul格式的二次开发接口,可以在此平台基础上进行二次开发 | ||

津公网安备 12011602000521号



注册 /